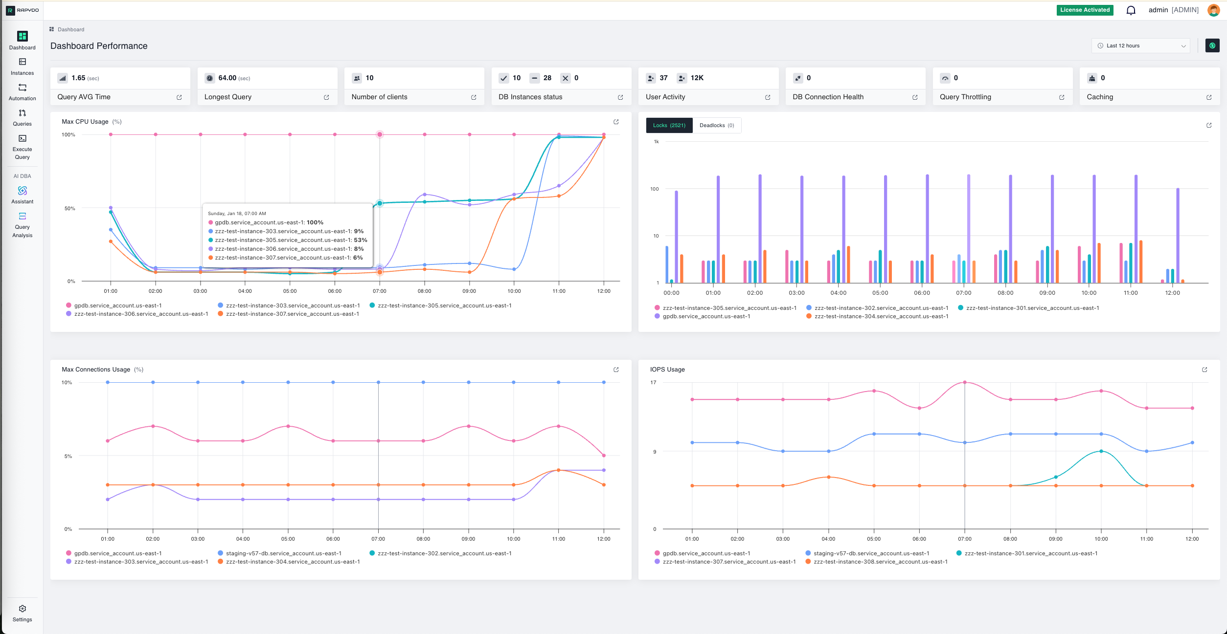
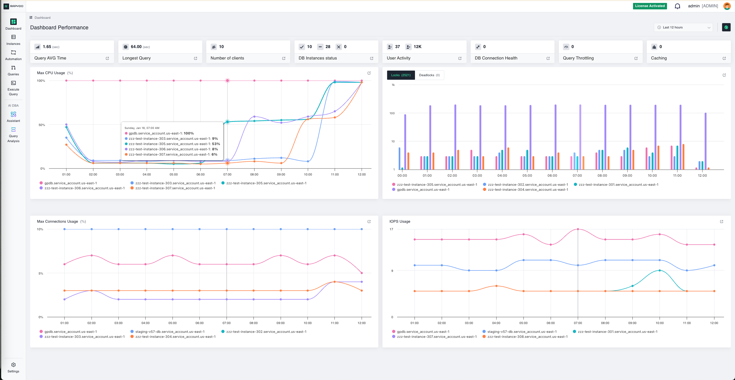
Dashboard Overview

Understanding the Main Dashboard Layout

How to Use This Guide

Click the numbered hotspots on the screenshot below to learn about each feature. Click the ✏️ edit button in the header to reposition hotspots.

Rapydo Dashboard

Quick Navigation

Use the sidebar to jump between features or follow the numbered sequence

🎯

Track Progress

Your progress is automatically saved. Green checkmarks show completed features

✏️

Edit Mode

Click the edit button to drag hotspots to their correct positions on your screenshot